APAC Meridian Partner Tracking & Insights

workflow automation

database architecture & build

dashboard design & build

85%

reduction in manual tracking overhead

Executive Influence

System used to drive C-level decisions at major tech agencies

Global Scaling

Secured sponsorship and gTech resourcing to scale this APAC architecture into a Global Standard

What's it all about?

The "PMO 1.0" system was a fragmented web of manual spreadsheets, leading to reporting lags and high operational overhead across 15+ regional partners.

The Challenge: To evolve from passive administrative tracking to proactive strategic intelligence, providing real-time visibility into the health of the entire regional study ecosystem.

The Solution: I architected a "hands-off" automated data pipeline that turned manual inputs into executive-ready narratives:

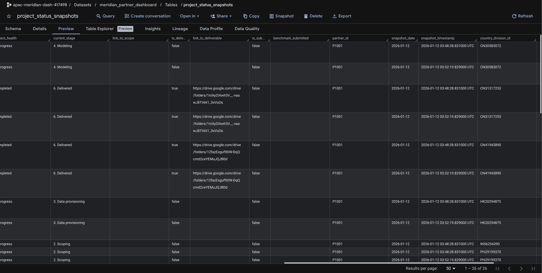
  • Automated Ingestion: Built Google Apps Script triggers (takePartnerSnapshot) to automatically pull data from 15+ local partner trackers into a central database.
  • Technical Stack: Engineered a BigQuery backend to compute weekly deltas (tracking "Days Delayed" and "Attrition") and a Looker Studio dashboard for bottleneck analysis.
  • Strategic Shift: Enabled the PMO to stop asking for status updates and start identifying high-level risks and revenue opportunities.

workflow automation

database architecture & build

dashboard design & build

85%

reduction in manual tracking overhead

Executive Influence

System used to drive C-level decisions at major tech agencies

Global Scaling

Secured sponsorship and gTech resourcing to scale this APAC architecture into a Global Standard

View next:

Googlers’ Vibe Lab -- AI Hackathon & Incubator
Wanna chat?
A personal project on

Instagram

“Agnes, you should create content!”
After thinking about it, I decided to give it a try...

But there was a huge problem

113 posts later, I realised it was sporadic. I had no clear strategy and often ran out of ideas. How did people figure it out? I needed clarity, but what should I do?
I reached out to a Social Media Manager in my network to exchange services.
Content strategy
Market research
Engagement strategy
you can check out my Instagram here

But there was another problem...

I reached out to a video editor in my network. We collaborated—creating a case study together.
Growth was slow.
I saw that short-form video was taking off and I wasn't leveraging the opportunity...
Cross-functional collaboration
Video scripting & recording
Hook optimization
Monthly review sessions
108

additional posts created over a 6-month period via the collab

16X

growth in Instagram followers
in 6 months (200 to 3,200)

1.9M

is the number of views of our highest-reach Instagram reel

One of my videos caught the attention of...

Ali Abdaal (IG: 976K followers)
He reposted my video on his Instagram stories.
We also experimented with a lead magnet and funnelling traffic to an email newsletter for further nurturing...
95

new email newsletter subscribers from Instagram over a 3-month period (15 to 110)

41.25%

average open rate per email newsletter sent measured on Brevo

$2,000+

total revenue generated over 3 months from Instagram and email newsletters.

“This experience has been amazing. Who knew that I would be able to run a mini marketing campaign to promote... me?”

—Agnes :-)

Wanna chat?
A personal project on

LinkedIn

“I wonder if creating content on LinkedIn is similar to Instagram...”
Well... there's only one way to find out!

I got my hands dirty. But...

68 posts later, it was a snooze fest. Impressions were low, engagement was a sad single-digit. It was basically crickets.

I did get lucky, though!

Chris Do (LI: 562K followers)
He left a comment on my post which pushed my post onto his followers' feed.
you can check out my LinkedIn here
Despite getting some followers and engagement from Chris' exposure, it didn't do much and was not a replicable strategy.
So I sat down and analysed the data.
Here's what I found
Revising my content strategy
Tracking analytics
I decided to share my experience at my last job.
Topic: UI/UX design & product-market fit
Target audience: Software builders & aspiring founders
Followers & connections were friends from University.
Most were inactive on LinkedIn.
Or they couldn't relate to what I was posting about.
3X

follower growth over a 2-month period (300 to 900)

11.4K

is the highest number of impressions a single post has generated

$450

total revenue generated over 2 months from LinkedIn.

I started getting questions and requests for calls.

Eventually, I offered my time on an hourly basis.

My posts also caught the attention of...

Eezee CTO (Forbes 30 under 30 Asia)
FoodPanda CTO
I got to have coffee with them.
“It never ceases to amaze me what digital marketing can do. I've got to meet amazing people with shared interests and inspiring stories. This experience has solidified my passion for marketing.”

—Agnes :-)

Wanna chat?